Copilot
The nSolid CoPilot AI chat feature is designed to assist developers and operations teams by providing intelligent insights and recommendations directly within the nSolid Console. Powered by advanced AI, the chat feature helps in troubleshooting, optimizing performance, and ensuring the security of Node.js applications.
Getting started
Interacting with the AI Chat
Initiate a Conversation: Inside any page, I will be able to see an AI chat icon, click on it and type your query in the chat window. The AI chat will respond with insights and recommendations based on your query.
![]()
You can ask for insights on specific parts of your application, for example, you can ask about a specific metric, performance issue, or security:
Example queries
Intelligent Troubleshooting
The AI chat can assist in diagnosing issues by:
- Analyzing error logs
- Identifying potential root causes
- Providing step-by-step troubleshooting guides

Performance Optimization
The AI chat offers recommendations to enhance application performance, such as:
- Suggesting nodejs code improvements
- Identifying bottlenecks
- Advising on resource allocation

Real-Time Assistance
Get real-time assistance and answers to your queries about:
- nSolid features and usage
- Best practices for Node.js development
- Specific metrics and alerts

Real-Time Analysis and Insights
Identify and resolve performance bottlenecks, memory leaks, and other critical issues. Analyze metrics like CPU usage, event loop utilization, and more. For example:
- What are the current CPU usage for X app?
- Are there any memory leaks detected recently?
- Can you suggest optimizations for event loop utilization?

Context
While navigating the console, the AI remains with you, allowing you to ask questions about what you are seeing on the screen.

Documentation search.
Avoid spending time searching through documentation. You can ask anything about the nSolid ecosystem and get responses in seconds.

Recommended actions
Depending on the current screen, the AI can suggest questions to help you extract the maximum value from the features you are viewing.
For clear conversations
When there is no chat history, you will see three options that change depending on the current page.
note: the chat is opened in tracing page.

Inside a conversation
When you have a conversation history but want to see the suggestions, open the chat and click "See the recommended actions" inside the input box.

Tracing
Whether you are on the tracing page or not, you can ask about tracing and perform complex queries.

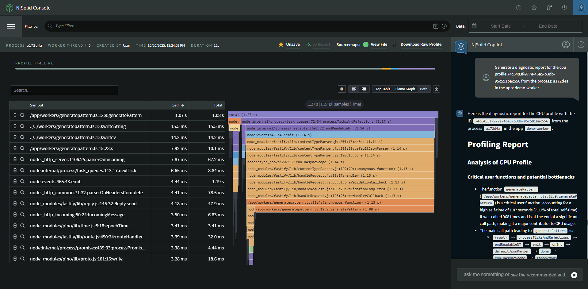
CPU Profiling
You can ask to copilot generate a diagnostic for your cpu profile just specifying the profile id, if you dont know the profile id, you can open Assets -> CPU profile that you want to receive the diagnostic and then check the recomended questions.

Cleaning history
click on: user icon on top right side of the chat -> "clear conversation"
